服务热线
010-86398943
在数据成为核心管理语言的今天,企业面临的挑战已从获取数据,升级为如何实时洞察数据、并快速将其转化为可执行的决策。传统的报表系统往往滞后、孤立,难以支撑动态的业务管理。在这一背景下,北京畅悦科技有限公司推出的 “悦积分”平台的智能管理驾驶舱,正从传统的积分工具中脱颖而出,成为企业实时感知组织状态、精准调控运营效能的 “数字指挥中心”。
“悦积分”管理驾驶舱的本质,是一个为管理者量身打造的 “一体化数据决策面板”。它旨在终结管理中的数据盲区与决策延迟,通过将积分、行为、任务等核心运营数据实时汇聚、分析与可视化,解决三大核心痛点:
1. 状态感知滞后化:管理层无法一键掌握团队整体士气、目标进度与文化践行热力图。
2. 决策依据碎片化:激励效果、资源消耗、员工参与度等数据散落各处,缺乏关联分析。
3. 管理干预经验化:无法快速定位问题团队或个人,管理措施往往基于事后复盘而非事中洞察。
驾驶舱通过多维度统计、智能钻取与可视化呈现,将复杂的组织运行转化为清晰的数字镜像,让管理从“凭感觉”走向 “凭数据”。
“悦积分”驾驶舱的价值通过层层递进的数据能力实现:
l 第一层:全景可视化,实现“一眼洞察”
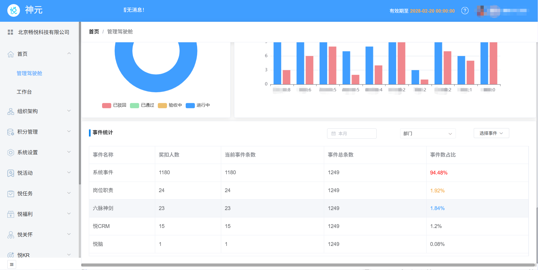
驾驶舱将分散的员工行为积分、任务完成进度、管理者审核数据等信息,通过饼图、柱状图、表格等可视化手段,集成于统一屏幕。管理者可像查看汽车仪表盘一样,实时监控“组织运行速度”(效率)、“团队协作温度”(文化)及“战略燃料余量”(福利兑换情况),实现全局态势的秒级感知。

l 第二层:智能钻取分析,定位“问题根因”
当发现某位员工积分排名异常或想查看任务完成情况时,管理者可一键下钻。系统支持从集团到部门、从团队到个人的多级穿透,并能关联查看相关业务流程数据。例如,若发现某门店员工排名骤降,可快速分析是排班问题、积分未提交还是激励规则失效,将问题定位从“现象描述”推进至 “根因分析”。

l 第三层:事件提交统计,支撑“前瞻决策”
基于企业的积分事件规则,驾驶舱可对关键事件(如企业文化、系统事件、岗位职责等)进行数据统计与占比分析,如此,企业就可以根据数据进行相应的积分事件调整。比如,在某个阶段有项目,可以调整某项积分规则或激励政策,由此进行优化事件规则,从而实现数据驱动的科学决策,最大化政策有效性。

“悦积分”驾驶舱的灵活性,使其能深度适配不同行业的管理重点:
l 在零售连锁业,管理者可通过事件统计,快速发现“客户好评”、“销售达成”等高触发事件,从而强化一线服务标准;通过任务统计监控全国门店的营销任务执行进度。
l 在项目驱动型公司(如咨询、软件),积分排行榜与员工进步榜能清晰识别顶尖贡献者与快速成长者;奖扣任务进度则确保项目经理的管理意图有效落地。
l 在制造业与安全生产领域,通过筛选查看“安全生产”相关事件的奖扣人数与条数,可直观评估安全规范的执行热度与风险点。
在众多管理工具中,“悦积分”智能管理驾驶舱能帮助企业构建独特的数据决策优势,关键在于它并非简单的数据展示屏,而是一个融 “深度业务理解、实时数据能力与前瞻管理思维” 于一体的决策操作系统。
l 核心优势一:从滞后报表到实时指挥,重塑管理节奏
凭借 “积分奖扣总览”、“当日登录统计” 等模块,驾驶舱提供实时的组织脉搏数据。管理者可随时掌握公司激励动态与系统活跃度,将管理干预从 “事后补救” 前置为 “事中调控” ,大幅提升决策时效与精准度。

l 核心优势二:从片面数据到关联洞察,揭示深层动因
通过 “福分统计”与“事件统计” 的关联分析,驾驶舱能揭示数据背后的行为逻辑。例如,当某部门“福利兑换率”低迷时,结合其“积分获得数”与“提分率”,可迅速诊断是规则问题、福利吸引力不足还是参与度低下,实现精准根因定位。

l 核心优势三:从经验判断到科学预测,赋能前瞻管理
驾驶舱具备智能预测与引导能力。“员工进步榜” 能主动发现高潜力员工;“任务统计” 可预警流程堵点。更重要的是,通过对 “事件统计” 中高频率、高参与度事件的持续分析,管理者能洞察组织文化的自发走向,从而科学优化积分规则,引导组织行为与战略目标自觉对齐。

在快速变化的商业环境中,企业的反应速度与决策质量直接关乎竞争力。北京畅悦科技“悦积分”管理驾驶舱,正是为了将企业的 数据资产 高效转化为 决策优势 而构建。它将积分制管理从一种理念或工具,升维为一个透明、可衡量、可实时优化的科学运营过程。
对于致力于精细化管理的企业而言,选择“悦积分”驾驶舱,意味着为管理者配备了一套清晰的 “数字导航系统” ,得以在复杂的组织环境中精准研判、敏捷决策,驱动团队向战略目标稳健前行。
备 案 号:京ICP备16047892号-3
技术支持:网富-网络效果营销机构